L'avenir du déploiement FTTH

L'ERP Télécom
Propulsé par l'IA

Optimisez chaque aspect de vos chantiers fibre optique. Du dispatching intelligent à la validation automatique des photos par une IA entraînée sur mesure, ConnectFiber est pensé pour vous.

Découvrir arrow_forward
Plus de 80 techniciens connectés aujourd'hui
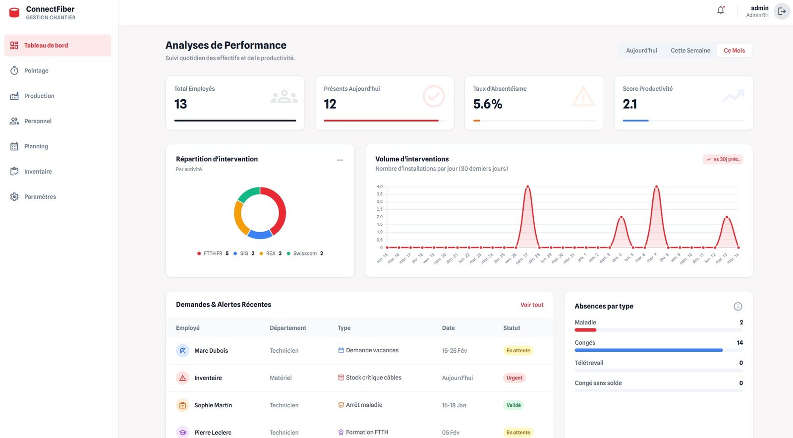
Dashboard Preview

Une solution complète de bout en bout

Gérez vos équipes terrain et votre back-office avec la même efficacité redoutable.

dashboard_customize

Gestion Administrative

Centre de contrôle complet pour le dispatching, la production et le suivi de performance en temps réel.

engineering

App Mobile Technicien

Informations simplifier, gestion de l'inventaire intuitive et correspondance R-H direct.

IA Powered
auto_fix_high

IA Assistante

Contrôle de conformité photo automatique et détection d'anomalies, conseil adapté avant validation.

qr_code_scanner

Gestion de Stock

Scanner QR Code intégré pour l'inventaire matériel et la traçabilité des équipements installés.

calendar_month

Planification Intelligente

Agenda en ligne et recommandation sur la prise de rendez-vous selon les contraintes géographiques.

hub

Multi-Opérateur

Supporte tous les opérateurs / TU en Suisse avec exportations compatibles aux formats réglementaires.

L'Intelligence Artificielle
au service de votre ROI

Notre modèle d'IA exclusif a été spécifiquement développé et entraîné sur mesure pour les exigences du déploiement fibre optique en Suisse. Capable d'analyser et de valider la conformité de vos photos techniques en 5 à 10 secondes en moyenne, il garantit une précision inégalée.

route

Routage de Précision

Réduisez de 17% le coût des trajets grâce à nos algorithmes prédictifs prenant en compte le trafic et les compétences.

analytics

Finance & Stocks Prédictifs

Anticipez vos ruptures de stock et optimisez votre trésorerie avec des prévisions basées sur votre historique de chantier.

Découvrir l'IA ConnectFiber
ANALYSE DE CONFORMITÉ IA ACTIF
check_circle Photo prise ouverte - OK
Conformité 98%
warning Numéro étiquette fausse - Cassette 6
À vérifier
calendar_today

Planification Client

Lien sécurisé envoyé par SMS/Email

08:00 - 10:00 Non disponible
10:00 - 12:00 Créneau disponible
check_circle
13:00 - 15:00 Non disponible
event_available Planification Autonome

Client injoignable ?
Laissez-le choisir.

Ne perdez plus de temps à rappeler. En un clic, envoyez un lien de calendrier personnalisé multi-activités. Votre client planifie son intervention en fonction de la disponibilité réelle de vos techniciens, même en dehors de vos heures d'ouverture.

  • check_circle Synchronisation temps réel avec le planning technicien
  • check_circle Réduit drastiquement le taux d'échec de prise de RDV
  • check_circle Disponible 24/7 pour vos clients

Compatible avec tous les opérateurs

L'ERP nouvelle génération pour les acteurs du déploiement fibre optique. Efficacité, transparence et innovation proposé par l'entreprise www.morellia.ch